服务热线:4000-718-768 电话&微信: 13911343543
全无油压缩技术:
无油旋齿:工频及变频
无油涡旋
无油螺杆:工频及变频
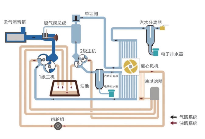
无油旋齿空压机压缩流程图:
无油旋齿空压机的特点
LU200-250kW PM+双驱永磁变频压缩机
静音型中高压空压机,30-400bar 3-15KW
油冷永磁变频空压机 7.5-75 kW
压缩热零气耗吸干机漏点-40°C吸附式干燥机
低压螺杆空压机 55-250KW
智能永磁变频空压机7.5-250kw可远程监控可定制生产
LUS1.5-22kW无油涡旋空压机
LU110-160kW PM+超高效永磁变频空气压缩机